Blog: Case Studies

See Case Studies Posts

Sifma testinomial 3 minutes
Case Studies

SIFMA Foundation Scales and Modernizes Financial Literacy Platform with Payara Services

When the SIFMA Foundation needed to modernize its aging financial education platform used by thousands of students, it turned […]

1 minute
Case Studies

Payara Enterprise Success Story: Origin Intergrated Studios

In this customer testimonial, we interviewed Kenneth Kee, CEO of Origin Integrated Studios, currently managing one of the most […]

10 minutes
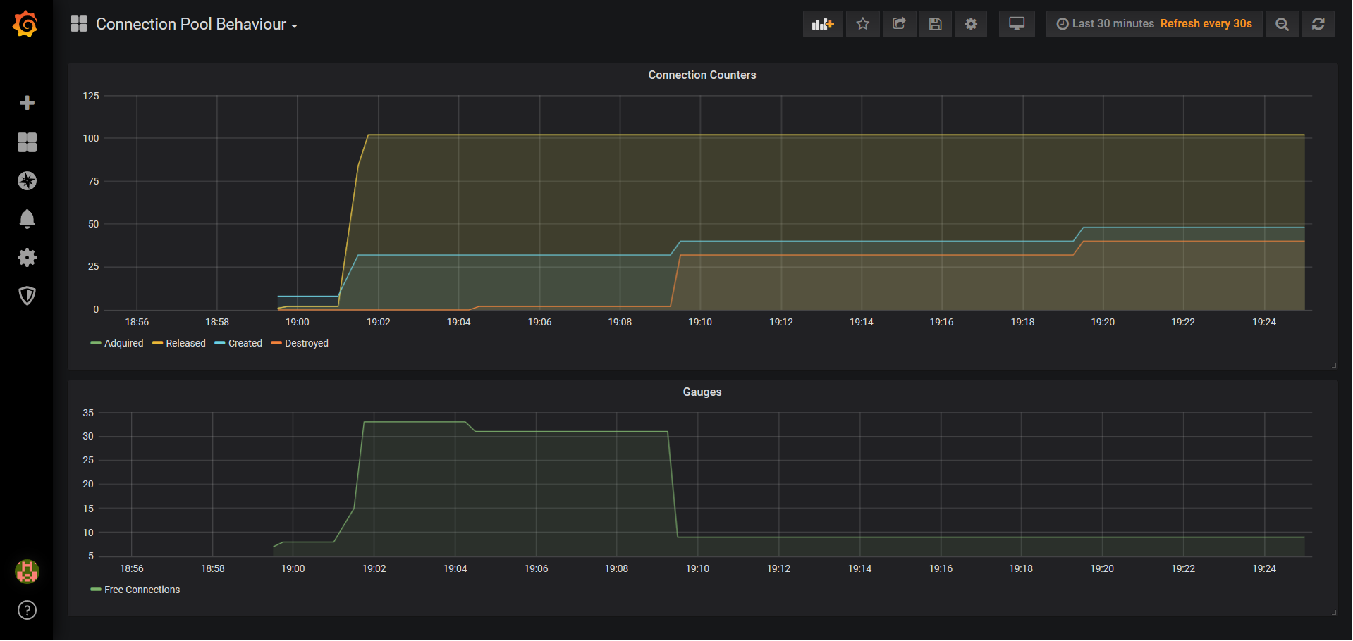
Case Studies

Payara Enterprise Support Success Story: JDBC Connection Pool Behaviour

As part of the Payara Enterprise Support services that we deliver to customers on a daily basis, giving expert […]